Startups have come up with creative methods to promote themselves online. Why not try similar tactics to help your startup stand apart from the crowd?
The busy workload brings additional challenges along with increased job opportunities and profit ratios. For startups, the issue of how to effectively manage staff and project activities has become an essential part of their life. A good tool plays an extremely important role in the management review of a project. It should be noted that this is not the 1950s. Managers no longer need to be in the office with their notebooks and investigate in person. Why not try the latest web collaboration platform?
Startups in the post-pandemic era must choose an effective work model to launch their marketing strategy; however, marketing project management may become more difficult. The most important consideration when starting a business is the budget.
Thanks to technological advancements, you can streamline communication and see exactly what is happening behind the screen with the help of some excellent marketing collaboration tools. Using these tools is one of the simplest ways to improve a project.
You must first understand the needs of your company. This is especially true if you are a startup seeking rapid marketing growth or an established company seeking a better way to manage your marketing projects.
The most important aspect is that the alternative is simple enough for everyone in your organization, whether new hires or senior management, to use. The last thing any employee wants is a complex tool that takes time to learn how to use; otherwise, having an alternative defeats the purpose of having one at all!
There are several free options available, and you should make sure that the tool you choose is up to the task.
There are two key factors to consider when deciding on the best option for your startup:
Free marketing project management tools can help startups and small businesses find new methods quickly and easily.
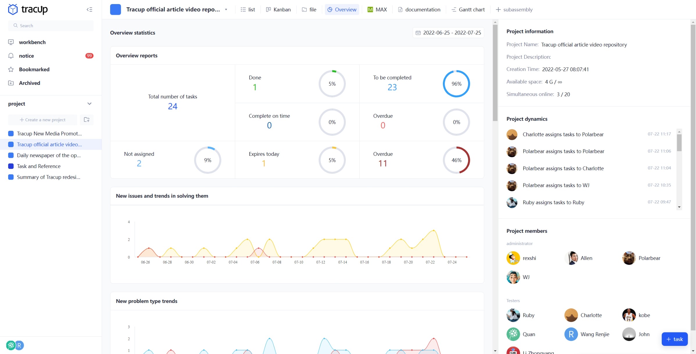
With Tracup, users can visualize where they are in the business process and manage transactions more effectively.

Tracup, the best way to keep track of the project’s progress at a glance:
Create a series of tasks under the supervision of an administrator
If the user has more than one sales team, e.g., sales group 1, sales group 2… then a project can be created for each group to enable easier management. Furthermore, multiple relevant templates can be selected for an easier process.
The list allows users to customize the ‘Task Status’, ‘Task Type’, and ‘Custom Fields’ to assist with their requirements. By creating different types of custom fields, it is possible to extend tasks and meet the information needs of specific scenarios. Users can also further subdivide tasks by setting the assignee and a start and deadline date or multiple subtasks for each task created.
With the Gantt chart, users can directly view task start dates and deadlines. Even for large projects and projects with a detailed schedule, progress can still be displayed at a glance to support smooth development. Gantt chart features include but are not limited to: start and due dates, task adjustment, and customized project monitoring settings.

Users can comment on questions and reports about tasks and exchange data with other team members. The difference with WhatsApp or email is that users can communicate about the task within the task. No information will be missed.
Attachments such as video files, design files, and images can be uploaded to the task. Data is managed in files for each project and associated with each task, no more asking “where is the A file that is used in project B?”

Tracup is very easy to start and its task management features are very easy to use for new users. It can be used to visualize team members’ progress and task totals, to achieve efficient task management or higher productivity.

Tracup is a tool that connects all departments to work efficiently
Before using Tracup, it was difficult for team members to understand each other’s duties and areas of responsibility, which required unnecessary hours of verbal confirmation. Everyone only knows their tasks and cannot properly cooperate, even if there is a lack of clarity. Even for the managers, there are still limits to the amount of work that can be managed. It is difficult to keep track of the progress of tasks and deadlines requested by members individually, for example, “who has been instructed to do what by when?”, “work progress” and “the time to complete”. Although each person manages their work schedule, every time there is always a major problem caused by the delay in members’ communication.
Using Tracup as an example, when you visit the project template center, users can examine pre-made templates in various categories or configure ready-to-use templates suitable for users.
Users can access the project template center from their workspace as well as the settings menu located behind their avatar. There are pre-made templates accessible for common tasks such as sales management, OKR administration, and CRM project management. Custom fields increase the number of columns that can be displayed in list views, boards, files, and wikis.

Templates reduce time by providing standardized project templates and quickly developing projects for customers based on the mainstream procedure in many industries’ specialized scenarios.
The following are some very typical marketing templates for startups:
Marketing plan template
This totally free template guides you through project management best practices for marketing teams so you can add daily performance, …
Digital Marketing Campaign Template - Inspire You In 2022
A plan provides you with a high-level perspective of your schedule so you can create a strong digital marketing strategy and track development …
Tactical Marketing Plan Template
A strategic marketing strategy is a written document that directs the marketing initiatives of your team all year long. It outlines how you’ll …
Digital Marketing Plan Template
You can easily construct an integrated marketing strategy for all of your digital media with our online gantt chart template.
Marketing Schedule Template
A marketing timetable is a systematic way to keep track of crucial marketing deadlines and tasks.
Social Media Marketing Schedule Template
A social media calendar makes it simple to schedule posts, keep track of responsibilities and deadlines, and communicate with team members …
Social Media Strategy Plan Template
Social media marketing is the use of social media platforms and websites to promote a product or service. Companies address a range of …
Product Marketing Launch Template
Your marketing team can manage a cross-functional strategy to effectively launch and advertise goods with Tracup’s product launch plan template.
Competitor Analysis Template - Discover Advantages
The primary aspects of your product and your marketing approach may then be developed using this information.
Event Promotion Plan Template
Make the most of your next workplace event. To promote, arrange, and assess your event, use an event marketing strategy template.
Ad Serving Management Template
The template helps companies develop marketing plans annually or quarterly to make ad serving in a clearly structured manner.
Content Calendar Template - My Calendar in 2022
A content calendar is a high-level plan used by content strategists to plan and track content initiatives across marketing channels.
All the problems mentioned above can be solved effectively by Tracup. It is really necessary to use this tool to manage measures and visualize employees’ performance. Find out if there’s a tool for everything – even managing marketing projects! Use rich and free templates to create a marketing plan for your business today!
Using Tracup to Unlock Powerful Agile Workflow WITHOUT ANY Agile Experiences Required